桥面径流危化品智能测控系统,针对桥面径流的水质特点和特性,融入“云技术”概念,利用“安全检测技术、水质检测技术、自动控制技术、物联网技术”,通过只能监测—安全识别—智能(远程)控制,能够自动判断雨雪天气、自动侦测设备进水、自动检测径流水质、自动控制径流流向、自动报警,全程无需人工参与,完全实现“智能化”。同时能根据工程项目特点,进行单独定制化设计,形成一套有效的防护体系,彻底解决桥面径流对生态环境造成的潜在威胁与污染问题。
图1 桥面径流前段系统流程图
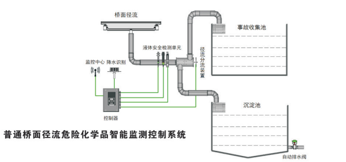
桥面径流危化品只能测控系统根据天气情况,自动调整工作模式:
非降水时: 自动将无降水条件下的桥面径流导向事故收集池,同事管道内设有液体触发装置,能自动触发启动液体检测单位,通过检测单位的安全监测,确认液体“安全”与否,如液体安全,则过滤、排放;若不安全,则封堵、报警。
降水时:系统自动对排入管道内的水流进行连续性安全监测,通过检测单位的安全监测,确认液体“安全”与否,如液体安全,则分流装置将液体倒入沉淀池中,过滤、排放;若不安全,则分流装置将液体倒入事故池中并报警。
当液体安全检测单元检测到桥面径流中含有“不安全”液体时,现场控制区会通过无线网络,向监测平台发出报警信号。桥梁管理者能够在任意安装有监测平台设备上(包含各类手机、电脑、平板电脑)发出报警信号,及时赶往现场进行第一时间处理。同时,监测平台还可以实现实时数据监测、历史数据查询、报警提示与查询你、数据报表打印等多重功能,保证为整个路段的水质安全提供全方位的决策依据。

|

|
液体安全监测及分流单位
|
现场控制器
|